Tại thời điểm viết bài vào thứ Ba, giá Hyperliquid (HYPE) gần như đi ngang, cho thấy tâm lý thận trọng bao trùm thị trường khi giới giao dịch vẫn kiên nhẫn chờ đợi một tín hiệu xu hướng rõ ràng hơn. Bức tranh trên thị trường phái sinh càng làm nổi bật sự giằng co này: số lượng vị thế bán khống (short) tiếp tục gia tăng, trong khi tỷ lệ funding rate vẫn duy trì ở vùng dương, phản ánh trạng thái phân hóa và thiếu đồng thuận trong kỳ vọng của nhà đầu tư.
Tín hiệu trái chiều từ các nhà giao dịch HYPE
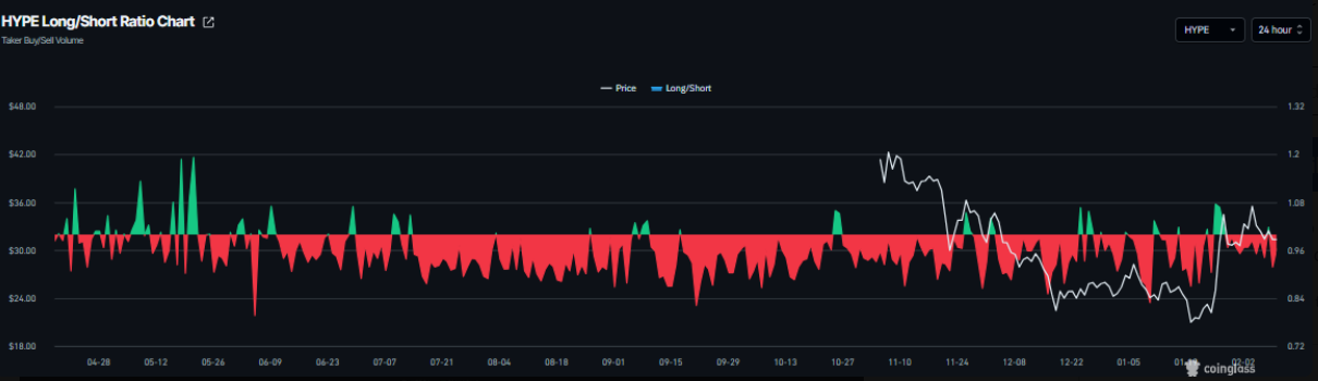
Dữ liệu phái sinh từ Hyperliquid đang phát đi những tín hiệu trái chiều. Theo CoinGlass, tỷ lệ long/short của HYPE ghi nhận ở mức 0,91 vào thứ Ba. Việc chỉ số này nằm dưới ngưỡng 1 cho thấy tâm lý thị trường vẫn nghiêng về thận trọng, khi số lượng nhà giao dịch đặt cược vào kịch bản giá giảm chiếm ưu thế.

Tuy nhiên, bức tranh trở nên tích cực hơn nếu nhìn vào diễn biến funding rate. Dữ liệu funding rate theo OI-Weighted từ CoinGlass cho thấy nhóm nhà đầu tư kỳ vọng HYPE tăng giá đang dần áp đảo so với phe dự báo xu hướng giảm. Chỉ số này đã đảo chiều từ âm sang dương kể từ thứ Bảy và hiện đạt 0,0033% vào thứ Ba, phản ánh việc phe mua (long) sẵn sàng trả phí cho phe bán (short).
Trong quá khứ, như minh họa trên biểu đồ, mỗi lần funding rate chuyển sang vùng dương thường trùng với các nhịp tăng đáng chú ý của giá Hyperliquid, qua đó củng cố kỳ vọng về khả năng phục hồi trong ngắn hạn.

Dự báo giá Hyperliquid: Chiến lược “chờ đợi và quan sát” cho bước đi tiếp theo
Giá Hyperliquid (HYPE) đã rơi vào trạng thái tích lũy đi ngang kể từ ngày 28/1, dao động trong biên độ hẹp giữa đường trung bình động hàm mũ (EMA) 100 ngày tại 30,77 USD và vùng kháng cự ngày quanh 36,51 USD. Tại thời điểm viết bài vào thứ Ba, HYPE đang lùi dần về cận dưới của phạm vi tích lũy, tiệm cận mốc hỗ trợ quan trọng 30,77 USD.
Trong bối cảnh này, các trader theo xu hướng bán khống (short) có thể cân nhắc cơ hội nếu giá xuyên thủng và đóng cửa dưới đường EMA 100 ngày trên khung thời gian ngày. Khi đó, áp lực giảm giá nhiều khả năng sẽ gia tăng, kéo HYPE lùi sâu hơn về vùng hỗ trợ tuần tại 26,85 USD.

Về mặt chỉ báo kỹ thuật, chỉ số sức mạnh tương đối (RSI) trên biểu đồ ngày đang ở mức 53 và có xu hướng trượt về ngưỡng trung tính 50, phản ánh đà tăng đang suy yếu. Đồng thời, chỉ báo MACD đã hình thành giao cắt giảm (bearish cross) vào thứ Ba, phát đi tín hiệu sớm cho thấy động lượng giảm đang dần chiếm ưu thế.
Ở kịch bản ngược lại, nếu HYPE bứt phá và đóng cửa trên ngưỡng kháng cự 36,51 USD, biên trên của phạm vi tích lũy, xu hướng tăng có thể được nối dài, với mục tiêu tiếp theo hướng tới mốc Fibonacci thoái lui 61,8% tại 44,46 USD.
SN_Nour
Theo Tapchibitcoin