Giá Cardano (ADA) tiếp tục trượt dốc, lùi xuống dưới ngưỡng 0,36 USD trong phiên thứ Năm sau nhịp điều chỉnh của ngày trước đó. Bối cảnh thị trường kém tích cực khi tâm lý né rủi ro gia tăng, xuất phát từ căng thẳng địa chính trị giữa Mỹ và Iran leo thang, qua đó tạo thêm sức ép lên các tài sản rủi ro như ADA. Dưới góc nhìn kỹ thuật, đà điều chỉnh hiện tại đang làm dấy lên lo ngại về một nhịp giảm sâu hơn. Nếu lực bán chưa hạ nhiệt, ADA nhiều khả năng sẽ quay lại kiểm tra vùng đáy thiết lập ngày 31/12, quanh mốc 0,32 USD.
Căng thẳng Mỹ – Iran làm suy yếu khẩu vị rủi ro
Theo Reuters, Tổng thống Mỹ Donald Trump đang xem xét nhiều kịch bản đối phó với Iran, trong đó không loại trừ khả năng tiến hành các cuộc tấn công có mục tiêu nhằm vào lực lượng an ninh và các nhân vật lãnh đạo, với mục tiêu kích hoạt làn sóng biểu tình trong nước.
Báo cáo cho biết, việc Mỹ điều động một tàu sân bay cùng các tàu chiến hộ tống tới Trung Đông trong tuần này đã mở rộng đáng kể năng lực can thiệp quân sự của Washington, trong bối cảnh ông Trump liên tục phát đi những cảnh báo cứng rắn liên quan đến chiến dịch trấn áp của Tehran.
Hôm thứ Tư, Tổng thống Trump kêu gọi Iran quay trở lại bàn đàm phán nhằm đạt được thỏa thuận về vũ khí hạt nhân, đồng thời cảnh báo rằng bất kỳ hành động quân sự nào của Mỹ trong tương lai sẽ có mức độ nghiêm trọng vượt xa chiến dịch không kích hồi tháng Sáu. Đáp trả, Iran tuyên bố sẵn sàng tiến hành các đòn trả đũa nhằm vào Mỹ, Israel và các bên ủng hộ.
Căng thẳng địa chính trị leo thang đã kích hoạt tâm lý “né rủi ro” trên thị trường tài chính toàn cầu, gây sức ép lên các tài sản rủi ro như Cardano — đồng coin vốn đã chịu áp lực điều chỉnh kể từ giữa tuần.
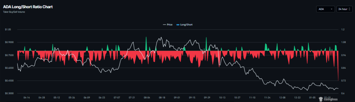
Bên cạnh đó, dữ liệu từ thị trường phái sinh tiếp tục củng cố triển vọng kém tích cực trong ngắn hạn của Cardano. Theo CoinGlass, tỷ lệ long/short của ADA giảm xuống 0,71 vào thứ Năm, mức thấp nhất trong hơn một tháng, cho thấy phe gấu đang chiếm ưu thế rõ rệt. Tỷ lệ dưới 1 phản ánh việc giới giao dịch ngày càng nghiêng về kịch bản giá tiếp tục suy yếu.

Dự báo giá Cardano: Vì sao ADA có thể đối mặt với nhịp điều chỉnh sâu hơn?
Cardano mở đầu tuần với tín hiệu khởi sắc khi bật tăng gần 6% vào thứ Ba, sau cú điều chỉnh mạnh 9,77% trong tuần trước. Dù vậy, đà phục hồi này nhanh chóng suy yếu khi ADA quay đầu giảm nhẹ vào giữa tuần, qua đó duy trì xu hướng đi xuống chủ đạo. Đến thứ Năm, đồng coin này đang dao động quanh ngưỡng 0,35 USD.
Trong kịch bản tiêu cực, nếu áp lực bán tiếp tục chiếm ưu thế, ADA có thể trượt về kiểm tra vùng đáy thiết lập ngày 31/12 tại 0,32 USD. Một phiên đóng cửa dưới mốc hỗ trợ quan trọng này nhiều khả năng sẽ mở ra nhịp điều chỉnh sâu hơn, kéo giá lùi về đáy ngày 10/10 quanh 0,27 USD.

Về mặt kỹ thuật, chỉ số RSI trên khung ngày đang ở mức 43 và suy giảm sau khi không trụ vững trên ngưỡng trung tính 50, phản ánh động lực giảm giá vẫn chiếm ưu thế. Tuy nhiên, chỉ báo MACD cho thấy các đường tín hiệu đang dần hội tụ, trong khi các cột histogram âm thu hẹp lại, cho thấy áp lực bán có dấu hiệu hạ nhiệt phần nào.
Ở chiều ngược lại, nếu lực cầu quay trở lại, ADA có thể lấy lại đà phục hồi và hướng đến vùng kháng cự gần nhất quanh mốc 0,38 USD.
SN_Nour
Theo Tapchibitcoin